Using an ensemble of language models to generate feature vectors that are transformed into correlation matrix datasets and ultimately a signal, we uncover hidden relationships among stocks, cryptos, global events, and themes to protect and inform your investment portfolio.
Real-time Portfolio Protection
Determine how global events impact your portfolio of stocks - invaluable insights in protecting your portfolio.

REST API ACCESS
- Create your own workflow integrations
- Send your portfolio via API
- Receive scored impact to each stock
PLATFORM CONSOLE
- Simple, approachable user interface
- Enter your portfolio in the search field
- Color-coded visual feedback on how current events will impact your portfolio

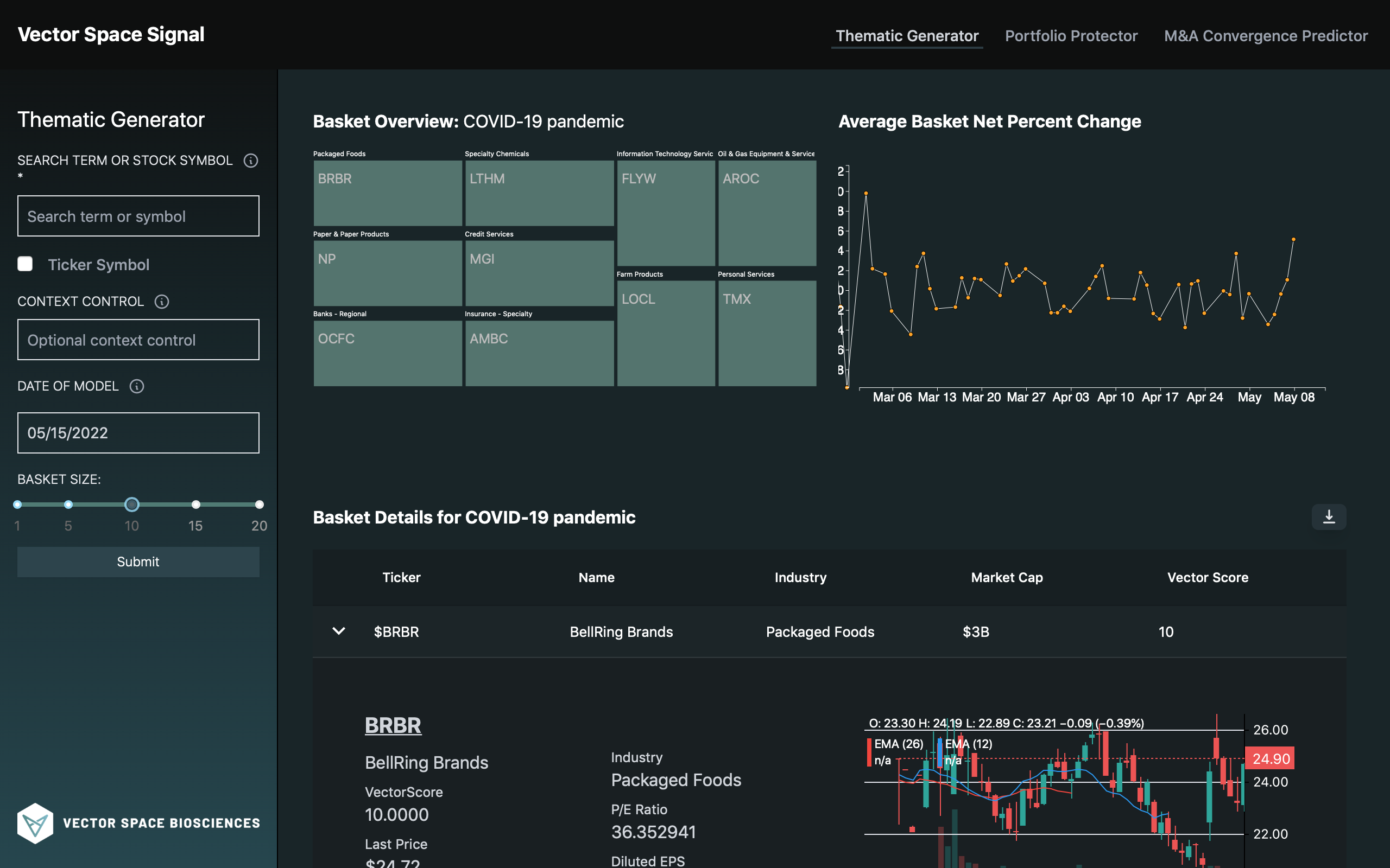
REAL-TIME THEMATIC BASKETS FOR STOCKS
Create thematic baskets of similar stocks - for long or short investing. Filter your baskets by theme or date range for even more granular insights.

REST API ACCESS
- A powerful API to create custom integrations
- Generate long or short baskets
- Provide a specific context or date
PLATFORM CONSOLE
- Simple, graphical interface
- Visual representation of baskets and correlation scores

REAL-TIME THEMATIC BASKETS FOR CRYPTOS
Navigate the sea of cryptos using the power of our scientific data engineering pipelines. Enter a crypto query and get a list of cryptos based on hidden relationships for long or short investing.

REST API ACCESS
- Customize your workflow via API access
- Generate long or short baskets of cryptos
- Provide a specific context or date
PLATFORM CONSOLE
- Easy UI for querying and getting insightful results
- Results ranked by known and hidden relationships
